포럼도 만들어지고, Proxmox Datacenter Manager 소개 글도 올라오고 해서기계번역해봤습니다.
출처 : Proxmox Datacenter Manager - First Alpha Release
Proxmox Datacenter Manager의 알파 미리보기를 발표하게 되어 기쁩니다! 이것은 소프트웨어의 초기 버전으로, 우리가 작업해 온 것에 대한 첫인상과 협업의 기회를 제공합니다.
Proxmox Datacenter Manager란 무엇인가요?
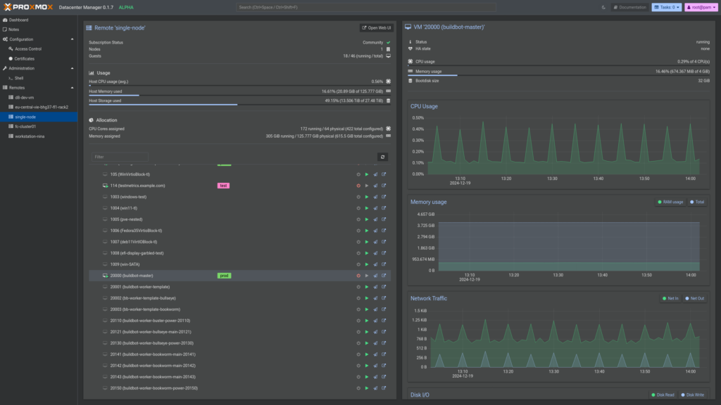
Datacenter Manager 프로젝트는 모든 개별 노드와 클러스터에 대한 중앙 집중화된 개요를 제공하는 목표로 개발되었습니다. 또한 클러스터 네트워크 요구 사항 없이 가상 게스트의 마이그레이션과 같은 기본 관리도 가능합니다.
이 프로젝트는 백엔드 API 서버에서 CLI 도구, 완전히 새로운 프런트엔드에 이르기까지 Rust 프로그래밍 언어로 완전히 개발되었습니다. 프런트엔드는 지난 몇 년 동안 개발한 새로운 위젯 툴킷을 기반으로 구축되었습니다. 이는 모양과 기능 측면뿐만 아니라 접근성, 속도 및 호환성 측면에서도 보다 현대적인 웹 사용자 인터페이스 경험을 제공합니다.

알파를 출시하는 이유는?
아직 개발 초기 단계이기는 하지만, 관심 있는 사용자와 잠재적 개발자에게 최신 프로젝트에 대한 초기 통찰력을 제공하는 것이 중요하다고 생각했습니다.
이 알파 버전은 다음을 목적으로 합니다.
- 피드백을 받습니다. 무엇이 효과적이고, 무엇이 효과적이지 않은지, 그리고 어떤 점을 개선하고 싶은지 알고 싶습니다.
- 핵심 기능 테스트: 베타 단계로 넘어가기 전에 버그를 식별하고 기능을 개선하는 데 도움을 주세요.
- 여러분과 협력하세요. 여러분의 의견은 Proxmox Datacenter Manager를 훌륭한 도구로 만드는 데 매우 중요합니다.
알파 릴리스에서 기대할 수 있는 것
이것은 알파 릴리스이므로 다음 사항을 주의하는 것이 중요합니다.
- 일부 기능은 아직 개발 중이거나 완료되지 않았을 수 있습니다. 자신의 아이디어를 제안하기 전에 계획된 기능에 대한 개략적인 개요는 로드맵을
참조하세요 . - 몇 가지 버그와 오류가 예상되며, 이를 보고해 주시기 바랍니다.
- 문서화 작업이 진행 중이며, 곧 공개될 예정입니다.
설치
공식 ISO 이미지를 사용하여 가상 머신이나 베어 메탈 호스트에 Proxmox Datacenter Manager를 설치할 수 있습니다.
https://enterprise.proxmox.com/iso
또는 기존 Debian Bookworm 기반 설치 위에 Proxmox Datacenter Manager를 설치할 수 있습니다.
- 호스트에 PDM apt 저장소를 추가합니다.
echo 'deb http://download.proxmox.com/debian/pdm bookworm pdm-test' >/etc/apt/sources.list.d/pdm-test.list
이것이 일반 Debian 설치이고 이미 Proxmox 기반 시스템이 아닌 경우 릴리스 키도 다운로드해야 합니다.wget https://enterprise.proxmox.com/debian/proxmox-release-bookworm.gpg -O /etc/apt/trusted.gpg.d/proxmox-release-bookworm.gpg - 패키지 인덱스를 새로 고침:
apt update - 주요 패키지를 설치하세요:
apt install proxmox-datacenter-manager proxmox-datacenter-manager-ui https://IP-OR-HOSTNAME:8443브라우저에서 root@pam 사용자로 로그인 하세요 .
Proxmox Datacenter Manager를 사용한 첫 번째 단계 – 간단한 방법
Proxmox Datacenter Manager를 설치한 후 가장 먼저 해야 할 일은 첫 번째 Proxmox VE 원격을 추가하는 것입니다.
대시보드 또는 원격 패널에서 원격 마법사를 열 수 있습니다.거기서 노드 중 하나의 URL과 해당 노드의 루트 또는 관리자 자격 증명 또는 사용하려는 API 토큰을 입력해야 합니다.
TLS 지문 가져오기
노드의 TLS 인증서가 자체 서명된 경우 기본적인 안전을 보장하기 위해 지문도 입력해야 합니다.노드의 TLS 지문을 찾으려면 웹 인터페이스를 열고 해당 노드를 선택한 다음 “Certificates” 탐색 항목을 클릭합니다.
거기서 파일 이름이 “pve-ssl.pem“인 항목을 선택하거나 ACME을 사용하는 경우 “pveproxy-ssl.pem“을 클릭하고 “View Certificate“을 클릭할 수 있습니다.인증서 보기의 두 번째 행에서 지문을 찾을 수 있습니다.값을 복사한 다음 다시 PDM 사용자 인터페이스로 전환하여 지문 필드에 값을 붙여넣습니다.
연결을 눌러 Proxmox Datacenter Manager가 Proxmox VE 호스트에 대한 연결을 프로브하도록 합니다. 이것이 작동하면 다음 단계로 넘어가 자격 증명을 입력할 수 있습니다(예: 루트 사용자 사용). 그러면 Proxmox Datacenter Manager가 Proxmox VE 원격 노드와 통신하는 데 사용할 API 토큰을 자동으로 생성합니다.
마법사를 완료하면 원격 패널을 사용하여 개요와 기본 관리를 할 수 있습니다.

다음은 무엇인가요?
- 알파 단계는 2025년 상반기에 첫 번째 베타가 출시될 때까지 진행됩니다.
- 지속적으로
pdm-test저장소에 공개될 초기 핵심 기능 세트를 개발합니다. - 두 번째 베타는 곧 출시될 데비안 트릭시를 기반으로 합니다.
- 안정적인 버전 1.0은 2025년 후반에 출시될 예정입니다.
- 베타 버전과 그 이후의 업데이트 내용을 계속 지켜봐 주세요!
로드맵
현재 로드맵은 https://pve.proxmox.com/wiki/Proxmox_Datacenter_Manager_Roadmap에서 확인하세요
토론에 참여하세요
여러분의 첫인상을 듣고 질문에 답변해 드리겠습니다. 이 스레드에서 대화를 시작하거나 새 포럼에 연결하여 버그를 보고하고, 기능을 제안하거나, 생각을 공유해 보세요. 로드맵을 확인하여 여러분의 아이디어가 이미 추적되고 있는지 확인할 수 있습니다.
Announcement 포럼과 pdm-devel 메일링 목록 https://lists.proxmox.com/cgi-bin/mailman/listinfo/pdm-devel 을 팔로우하고 , 뉴스레터 https://www.proxmox.com/news 를 구독 하고 여기에서 이 포럼을 팔로우하세요.
FAQ
Q: Proxmox Datacenter Manager와 새로운 Proxmox Yew 위젯 툴킷의 소스는 어디에서 찾을 수 있습니까?
A: 이러한 프로젝트의 전체 소스 코드는 주요 git 저장소 서버에서 찾을 수 있습니다: https://git.proxmox.com/
Q: 이것이 Proxmox Virtual Environment에 어떻게 통합되나요?
A: 임의의 Proxmox VE 호스트나 클러스터를 원격으로 추가할 수 있습니다. 그러면 Proxmox Datacenter Manager가 이를 모니터링하고 API만 사용하여 기본 관리를 제공합니다.
Q: 단일 PDM 인스턴스로 얼마나 많은 다른 Proxmox VE 호스트 및/또는 클러스터를 관리할 수 있나요?
A: 개발 초기 단계이기 때문에 아직 몇 가지 문제점이 있지만 적당한 양의 리소스로 대규모 설정을 처리할 수 있을 것이라고 확신합니다. 새로운 UI 프레임워크의 성능 기대치를 확인하기 위해 5,000개가 넘는 원격과 10,000개가 넘는 가상 게스트로 테스트를 실행했습니다. 백엔드에도 비슷한 숫자를 목표로 하고 있습니다.
Q: 어떤 Proxmox VE 버전이 지원되나요?
A: 필요한 최소 Proxmox VE 버전은 8.3입니다. 알파 단계에서는 최신 Proxmox VE 버전만 지원하고 PDM과 PVE를 자주 업그레이드하도록 권장합니다. 새로운 기능이 종종 동시에 개발되기 때문입니다.
Q: 다른 Proxmox 프로젝트도 지원되나요?
A: 네, Proxmox Backup Server에 대한 지원이 계획되어 있으며, 다른 Proxmox 프로젝트(Mail Gateway, Offline Mirror)의 경우 Proxmox Datacenter Manager의 첫 번째 안정적인 릴리스 이후에 어떻게 통합할 수 있는지 알아보겠습니다.
Q: Proxmox Datacenter Manager는 어떤 환경을 지원하나요?
A: Proxmox Datacenter Manager는 표준 x86-64/AMD64 Debian 시스템이 지원되는 모든 곳에서 작동합니다. 질문: Proxmox
Q: Datacenter Manager에 권장되는 시스템 요구 사항이 있나요?
A: 네, 최소 시스템 요구 사항은 다음과 같습니다.
- CPU: 64비트( x86-64 또는 AMD64 ), 2+코어
- 메모리(RAM): 2+ GB RAM(PDM이 관리하는 원격 장치가 많을수록 더 많은 메모리가 필요함)
- 하드 드라이브: 8GB 이상의 공간.
- 네트워크 카드(NIC)
Q: apt로 최신 Proxmox Datacenter Manager Alpha로 업그레이드할 수 있나요?
A: 네, 먼저 기본 Debian 저장소와 pdm-test저장소가 설정되어 있는지 확인하세요.
그런 다음 기본 제공 업데이트 UI를 사용하거나 표준 apt update및 apt full-upgrade명령을 사용할 수 있습니다.
Q: Proxmox VE 또는 Proxmox Backup Server와 함께 Proxmox Datacenter Manager를 설치할 수 있나요?
A: 네, 하지만 다른 Proxmox 프로젝트와 함께 설치하는 것은 권장되는 설정이 아닙니다(전문가 사용만 해당).
Q: Proxmox Datacenter Manager와 원격 간에는 어떤 네트워크 설정이 지원되나요?
A: 일반적으로 Proxmox Datacenter Manager는 모든 Proxmox VE 원격에 직접 연결하여 API 요청을 보내고 부하 및 사용 메트릭을 쿼리할 수 있어야 합니다. 반면 원격은 Datacenter Manager에 직접 연결할 필요가 없습니다. Proxmox Datacenter Manager와 Proxmox VE 원격 간의 역방향 프록시는 지원되지 않습니다. 비공개 네트워크에 직접 노출되어서는 안 되는 호스트의 경우 터널링(예: WireGuard 또는 OpenVPN)을 사용하는 것이 좋습니다.
Q: 출시 예정 기능에 대한 자세한 정보는 어디에서 얻을 수 있습니까?
A: 발표 포럼과 pdm-devel 메일링 목록 https://lists.proxmox.com/cgi-bin/mailman/listinfo/pdm-devel 을 팔로우하고 뉴스레터 https://www.proxmox.com/news 를 구독 하고 여기에서 이 포럼을 팔로우하세요.